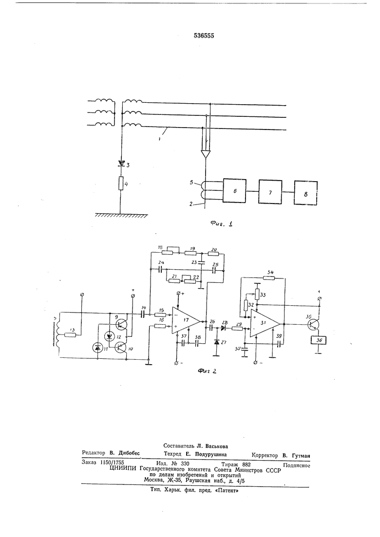
в сети, где / - сеть с изолированной ,ил.и компенсированной нейтралью; 2 - защищаемое присоединение; 5 - диод; 4 - сопротивление; 5 - обмотка со ср-едним выводом, намотанная на тороидальном сердечнике; 6 - генератор; 7 - нуль-орган, содержащий избирательный усилитель И компаратор; 8 - исполнительный орган; на фиг. 2 - принцилиальная схема устройспва.
Управляемый генератор собран на транзисторах 9 и 10, в коллекторно-базовью цепи которых включены ста билитроны 11 и 12. На тороидальном сердечнике р.авломерно намотана обмотка, КОНЦЫ которой соединены с транзисторами 9 и 10, а средний вывод через резистор 13 .подсоединен к «минусу дополнительного источника питания. С нуль-органом управляемый генератор соединен колденсатором 14 и резисторами 15 и 16. Избирательный усил.итель нуль-органа .вьтолнен на олераЦионном усилителе 17, в обратную связь которого включен двойной Т-образный мост, содержащий резисторы 18-22 и конденсаторы 23-25. Избирательный усилитель соединен разделяющей емкостью 26, диодами 27 и 28 и сглаживающей / С-цепочкой 29, 30 с комлар-атором. (Последний выполнен на операционном усилителе 31, во входную цепь которого -включены резисторы установ,ки 32 и 33, а в цепь обратной связи - р:езистор 34.
Иополн;ите«1ьный орган, соединенный с 1гуль-органом, выполнен на транз.исторе 35 и реле 36.
Конаеисаторы 37, 38 и 39 включе ны в цеп-и карракции опе/рационных усилителей 17 и 31.
Защ.ита трисоединения от замыкания на землю осуществляется следующим образом.
.Г1р1И Отсут1стви1и замьгкаНия :на землю генератор 6 работает с частотой /о -и на выходе избирательного усилителя нуль-органа 7, настроенно-то на эту частоту, .имеет место максимальный силнал частоты /о, который выпрямляется (д(Иоды 27 и 28), сглаживается и сравнивается с величиной уставки колГпаратора нуль-сфгана. Так как этот сигнал превыщает уставк у комларатора, транз истар 35 закрыт и реле исполнительного органа 8 обесточено.
При замьгкании какой-либо фазы защищаемого присоединения в сети появляется выпрямленный так, созда;Вавмый с помощью диода и солротивлен.ия, содержащий (переменную и постоянную составляющие. Постоянная составляющая, протекая через Место замыка.ния, благодаря эффекту подмагничивания уменьшает 1ин,дукти1ваюсть обмотки, ра аположенной ;га тороидальном сердечнике.
Вследствие этого уманьшается время, в тече.ние которого появляется отпирающий сигнал на базе каждого из транзистор01В генератора, определяемый налряжевием пробоя стабилитрона, т. е. увеличивается частота генератора. Это резко уменьшает вел.ичину выходного сигнала избирательного усилителя - нуль-орга.на, который станов1ится .меньще уставк1и КОМла.ратора, транзистор 35 открывается и реле .наполнительного органа подает сигнал на отключе.ние ло.врежденного присоединения.
Ввиду того, что 1при нор.мальноМ режиме на выходе избирательного уоилителя имеется
ма.Каимальный сипнал, то при любом повреждении в целях защитного устройства и исчезковении этого сигнала защ.ищаемое присоединение отключается. Благодаря этому осуществляется сам.оконтроль 1И.оп1ра1вности устройства
защиты. Поскольку данное устройство обладает селективностью действия и обеспечивает са1моконтроль, применение его в электрических сетях промышленных предприятий .повысит надежность и безопасность этих сетей.
Формула изобретен н я
Устройство для защиты от замыкания на землю в сетях с изолированной и комленсированной нейтралью, содержащее источн1ик выпрямл-енного оперативного тока, последовательно соединенные трансформаторный датч.ик тока контролируемой сети и :генэратор, до.полнительный источник питания и иополнительный орган, отличающееся тем, что, с целью повышения надежности и селективности, генератор выполнен на двух транзисторах, коллектор ОДНО1ГО из которых -соединен через стабилитрон с базой другого, эмиттеры подключены к одному полюсу дополнительнсго источника питания, а другой полюс через резистор соединен со средним выводом вторичной обмотки уПОмя1нутого датчика тока, который выполнен на тороаде, 1ПрИчем выход генератора соединен с исполнительным органом через ну ль-орган.
Источники ипфорМадии, принятые во внимание при экспертизе:
1.Авторское свидетельство СССР № 172898, М. Кл.2 Н 02 Н 3/16, 1963.
2.Авторское свидетельство СССР № 445959, М. Кл.2 Н 0:2 Н 3/16, 1972.
3. Авторское свидетельство СССР № 162207, М. Кл.2 Н 02 Н 3/16, 1959 (прототип).

| название | год | авторы | номер документа |
|---|---|---|---|
| Устройство для защиты от однофазного замыкания на землю в сети с изолированной нейтралью (его варианты) | 1983 |
|
SU1129688A1 |
| Устройство для направленной защиты от замыкания на землю в сети с изолированной нейтралью | 1986 |
|
SU1427461A1 |
| Устройство для защиты от замыкания на землю в сети с изолированной нейтралью | 1983 |
|
SU1138874A1 |
| Устройство защиты от утечки тока в трехфазной электрической сети | 1981 |
|
SU974487A1 |
| УСТРОЙСТВО ДЛЯ ЗАЩИТЫ СИНХРОННЫХ ЭЛЕКТРОДВИГАТЕЛЕЙ ОТ АВАРИЙНЫХ РЕЖИМОВ РАБОТЫ | 2004 |
|
RU2285993C2 |
| СПОСОБ ОБЕСПЕЧЕНИЯ БЕЗОПАСНОЙ ЭКСПЛУАТАЦИИ ЭЛЕКТРОПРИБОРОВ И УСТРОЙСТВО ДЛЯ ЕГО ОСУЩЕСТВЛЕНИЯ | 1993 |
|
RU2040840C1 |
| Устройство защиты кабельной сети с изолированной нейтралью от токов короткого замыкания и утечек на землю | 1974 |
|
SU524273A1 |
| Устройство для направленной защиты отзАМыКАНий HA зЕМлю B СЕТи C изОлиРОВАН-НОй НЕйТРАлью | 1979 |
|
SU805465A1 |
| Устройство для защиты от токов утечки в сети переменного тока | 1990 |
|
SU1735958A1 |
| Устройство для защиты от замыкания на землю в электрической сети с изолированной нейтралью | 1978 |
|
SU714559A1 |
9 
Авторы
Даты
1976-11-25—Публикация
1975-04-28—Подача